Usage
Track resource consumption, requests, CPU, memory, and bandwidth usage across your Globe deployments with real-time metrics and visualizations.
Monitor how your Globe deployments consume resources with built-in usage tracking. View detailed metrics for requests, bandwidth, CPU, and memory across your organization and individual projects—all without configuring external monitoring tools.
1. Organization-Wide Usage
This provides a high-level view across all your projects, helping you track global resource consumption and trends at a glance.
- Requests: Track total requests across all projects with usage, available quota, and limit. View a detailed breakdown by path and request method (GET, POST, etc.)
- Compute Bandwidth: Monitor compute bandwidth usage for API responses and server-rendered content, with breakdowns by path and request method
- Asset Bandwidth: Track uncached asset bandwidth for static files like images, scripts, and fonts, with breakdowns by asset path
Each metric shows your current usage, available quota, and limit, along with visualizations and detailed path-level breakdowns to help you identify which projects or endpoints are consuming the most resources.

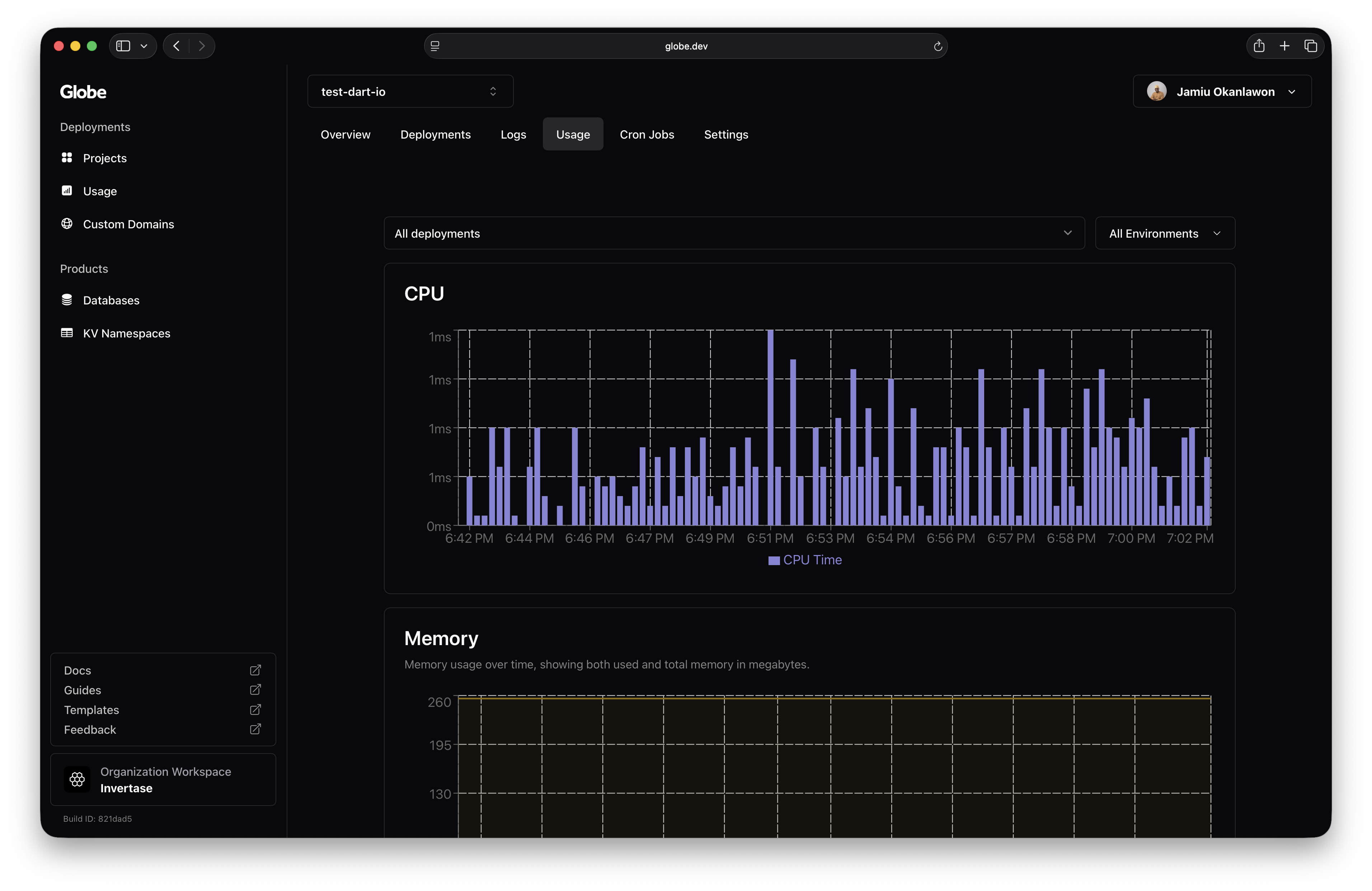
2. Project-Level Usage
Select specific projects to track key resource metrics:
- CPU Usage: See how much compute power your project is using over time
- Memory Usage: Monitor memory consumption to detect spikes or inefficiencies
- Network Usage: Track inbound and outbound network traffic for the project

Each of these metrics is visualized in real-time, helping you understand how your project behaves under different loads and usage patterns.
Understanding Your Usage Data
At both levels, Globe provides clear, up-to-date visualizations that help you:
- Identify spikes in consumption or unusual activity
- Optimize for resource allocation and cost
- Troubleshoot issues related to resource limits
- Monitor usage trends over time
These insights make it easier to manage your resources effectively and ensure stability.
Related Topics
- Logs - Monitor runtime logs and application behavior
- Resources & Limits - Understand resource limits and quotas
- Deployments - Understand deployment lifecycle and status
